性能监控平台
# 性能监控平台
开源软件 cAdvisor(Container Advisor)用于监控所在节点的容器运行状态,当前已经被默认集成到 kubelet 组件内,默认使用 tcp 4194 端口。在大规模容器集群,一般使用 Heapster+Influxdb+Grafana 平台实现集群性能数据的采集,存储与展示。
环境:Kubernetes + heapster + Influxdb + Grafana

- Heapster:集群中各 node 节点的 cAdvisor 的数据采集汇聚系统,通过调用 node 上 kubelet 的 api,再通过 kubelet 调用 cAdvisor 的 api 来采集所在节点上所有容器的性能数据。Heapster 对性能数据进行聚合,并将结果保存到后端存储系统,heapster 支持多种后端存储系统,如 memory,Influxdb 等。
- Influxdb:分布式时序数据库(每条记录有带有时间戳属性),主要用于实时数据采集,时间跟踪记录,存储时间图表,原始数据等。Influxdb 提供 rest api 用于数据的存储与查询。
- Grafana:通过 dashboard 将 Influxdb 中的时序数据展现成图表或曲线等形式,便于查看集群运行状态
Heapster,Influxdb,Grafana 均以 Pod 的形式启动与运行。
# 部署
kubernetes 部署服务时,为避免部署时发生 pull 镜像超时的问题,建议提前将相关镜像 pull 到相关所有节点(以下以 kubenode1 为例),或搭建本地镜像系统。
需要从 gcr.io pull 的镜像,已利用 Docker Hub 的 "Create Auto-Build GitHub" 功能(Docker Hub 利用 GitHub 上的 Dockerfile 文件 build 镜像),在个人的 Docker Hubbuild 成功,可直接 pull 到本地使用。
docker pull netonline/heapster-amd64:v1.5.1
docker pull netonline/heapster-influxdb-amd64:v1.3.3
docker pull netonline/heapster-grafana-amd64:v4.4.3
2
3
Heapster release 下载页:https://github.com/kubernetes/heapster/releases
cd /usr/local/src/
wget -O heapster-v1.5.1.tar.gz https://github.com/kubernetes/heapster/archive/v1.5.1.tar.gz
tar -zxvf heapster-v1.5.1.tar.gz -C /usr/local/
mv /usr/local/heapster-1.5.1 /usr/local/heapster
2
3
4
heapster 需要向 kubernetes-master 请求 node 列表,需要设置相应权限;默认不需要对 heapster-rbac.yaml 修改,将 kubernetes 集群自带的 ClusterRole: system:heapster 做 ClusterRoleBinding,完成授权
cd /usr/local/heapster/deploy/kube-config/rbac/
cat heapster-rbac.yaml
2
heapster-rbac.yaml
kind: ClusterRoleBinding
apiVersion: rbac.authorization.k8s.io/v1beta1
metadata:
name: heapster
roleRef:
apiGroup: rbac.authorization.k8s.io
kind: ClusterRole
name: system:heapster
subjects:
- kind: ServiceAccount
name: heapster
namespace: kube-system
2
3
4
5
6
7
8
9
10
11
12
hepster.yaml 由 3 个模块组成:ServiceAccout,Deployment,Service。
ServiceAccount 默认不需要修改 ServiceAccount 部分,设置 ServiceAccount 资源,获取 rbac 中定义的权限。
Deployment
修改处:第 23 行,变更镜像名;
- --source:配置采集源,使用安全端口调用 kubernetes 集群 api;
- --sink:配置后端存储为 influxdb;地址采用 influxdb 的 service 名,需要集群 dns
正常工作,如果没有配置 dns 服务,可使用 service 的 ClusterIP 地址
cd /usr/local/heapster/deploy/kube-config/influxdb/
sed -i 's|gcr.io/google_containers/heapster-amd64:v1.5.1|netonline/heapster-amd64:v1.5.1|g' heapster.yaml
cat heapster.yaml
2
3
hepster.yaml
apiVersion: extensions/v1beta1
kind: Deployment
metadata:
name: heapster
namespace: kube-system
spec:
replicas: 1
template:
metadata:
labels:
task: monitoring
k8s-app: heapster
spec:
serviceAccountName: heapster
containers:
- name: heapster
image: netonline/heapster-amd64:v1.5.1
imagePullPolicy: IfNotPresent
command:
- /heapster
- --source=kubernetes:https://kubernetes.default
- --sink=influxdb:http://monitoring-influxdb.kube-system.svc:8086
2
3
4
5
6
7
8
9
10
11
12
13
14
15
16
17
18
19
20
21
22
Service 默认不需要修改 Service 部分。
influxdb.yaml 由 2 个模块组成:Deployment,Service。
Deployment
修改处:第 16 行,变更镜像名;
sed -i 's|gcr.io/google_containers/heapster-influxdb-amd64:v1.3.3|netonline/heapster-influxdb-amd64:v1.3.3|g' influxdb.yaml
Service 默认不需要修改 Service 部分,注意 Service 名字的对应即可。
grafana.yaml 由 2 个模块组成:Deployment,Service。
修改处:
第 16 行,变更镜像名;
第 43 行,取消注释;“GF_SERVER_ROOT_URL” 的 value 值设定后,只能通过 API Server proxy 访问 grafana;
第 44 行,注释本行;
INFLUXDB_HOST 的 value 值设定为 influxdb 的 service 名,依赖于集群 dns,或者直接使用 ClusterIP
sed -i 's|gcr.io/google_containers/heapster-grafana-amd64:v4.4.3|netonline/heapster-grafana-amd64:v4.4.3|g' grafana.yaml
sed -i '43s|# value:|value:|g' grafana.yaml
sed -i '44s|value:|# value:|g' grafana.yaml
cat grafana.yaml
2
3
4
apiVersion: extensions/v1beta1
kind: Deployment
metadata:
name: monitoring-grafana
namespace: kube-system
spec:
replicas: 1
template:
metadata:
labels:
task: monitoring
k8s-app: grafana
spec:
containers:
- name: grafana
image: netonline/heapster-grafana-amd64:v4.4.3
ports:
- containerPort: 3000
protocol: TCP
volumeMounts:
- mountPath: /etc/ssl/certs
name: ca-certificates
readOnly: true
- mountPath: /var
name: grafana-storage
env:
- name: INFLUXDB_HOST
value: monitoring-influxdb
- name: GF_SERVER_HTTP_PORT
value: "3000"
- name: GF_AUTH_BASIC_ENABLED
value: "false"
- name: GF_AUTH_ANONYMOUS_ENABLED
value: "true"
- name: GF_AUTH_ANONYMOUS_ORG_ROLE
value: Admin
- name: GF_SERVER_ROOT_URL
value: /api/v1/namespaces/kube-system/services/monitoring-grafana/proxy
volumes:
- name: ca-certificates
hostPath:
path: /etc/ssl/certs
- name: grafana-storage
emptyDir: {}
2
3
4
5
6
7
8
9
10
11
12
13
14
15
16
17
18
19
20
21
22
23
24
25
26
27
28
29
30
31
32
33
34
35
36
37
38
39
40
41
42
43
44
Service 默认不需要修改 Service 部分,注意 Service 名字的对应即可。
# 启动监控相关服务
将 heapster-rbac.yaml 复制到 influxdb/ 目录;
cd /usr/local/heapster/deploy/kube-config/influxdb/
cp /usr/local/heapster/deploy/kube-config/rbac/heapster-rbac.yaml .
kubectl create -f .
2
3
查看 deployment 与 Pod 运行状态
kubectl get deploy -n kube-system | grep -E 'heapster|monitoring'
kubectl get pods -n kube-system | grep -E 'heapster|monitoring'
kubectl get svc -n kube-system | grep -E 'heapster|monitoring'
2
3
访问 dashboard
浏览器访问访问 dashboard:https://172.30.200.10:6443/api/v1/namespaces/kube-system/services/https:kubernetes-dashboard:/proxy 注意:Dasheboard 没有配置 hepster 监控平台时,不能展示 node,Pod 资源的 CPU 与内存等 metric 图形
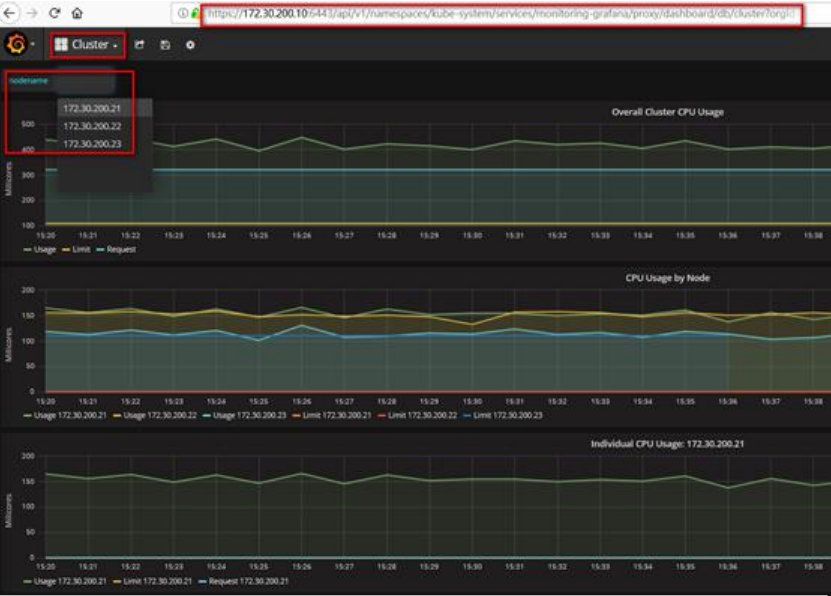
Node 资源 CPU / 内存 metric 图形

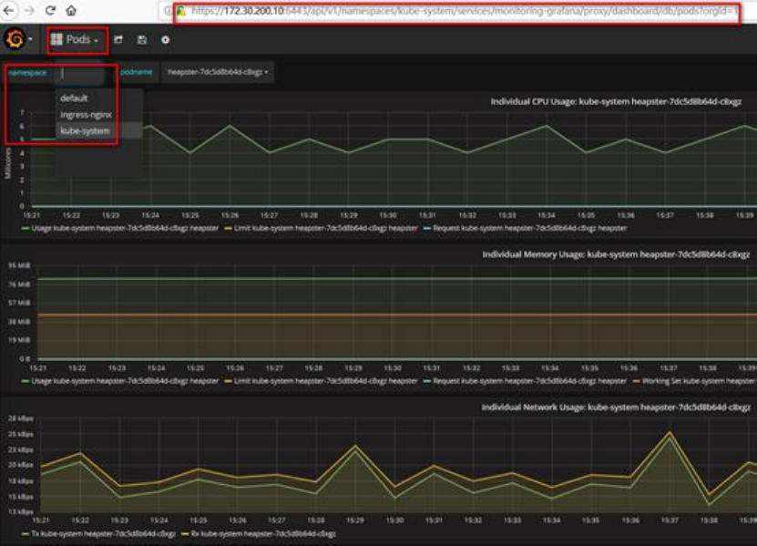
Pod 资源 CPU / 内存 metric 图形

访问 grafana
# 通过 kube-apiserver 访问
kubectl cluster-info
2

浏览器访问访问 dashboard:https://172.30.200.10:6443/api/v1/namespaces/kube-system/services/monitoring-grafana/proxy

Pod 信息
